下一代上位机架构

重塑工程数据调试体验

基于 Qt6 的极致轻量化设计,将微秒级协议解析、亿级 OpenGL 高速渲染与海量标定 MDF 数据读取融为一体。

EricTool 主界面

坚实的数据底座

专为苛刻的工业调试与标定测试场景打造的性能工具

📈

OpenGL 高速实时绘图

0万+ 点/秒

硬件级渲染引擎,稳健支撑满帧交互,从容应对超大多通道、高并发的高速采样数据流入,告别界面卡顿假死。

* 测试环境:Intel Core i9-12900H 集成显卡

CAN总线分析系统

极简 · 高能

深度整合原生 CAN 与 CAN FD 协议栈。兼容周立功、Kvaser、Vector及PEAK等丰富驱动,以轻量级架构提供发烧级总线嗅探与注入能力。

🗂️

MDF标定数据阅读

车载标准

专为庞大标定记录而生的离线测量数据解析器。即便面对海量测量文件也能实现极速加载与信号树呈现,历史数据回溯从未如此流畅。

* 注:MDF为 CANape、INCA 等行业标定收费软件的标准测试数据记录格式

模块 A

高速串行采集与可视化

  • 🎯
    动态通道数与缓存深度

    支持动态高速串行数据通道检测,运行时可实时同步调整所有通道的采样缓冲深度,无需暂停或重启采集链路。

  • 🔄
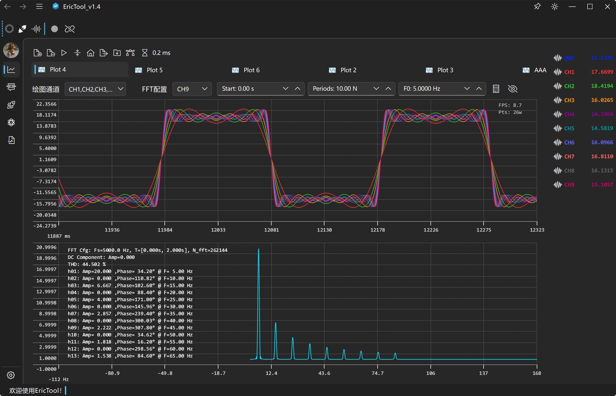
    双模频域计算 (FFT)

    内置强大的 FFT 分析引擎,支持“实时动态频谱跟踪”与“光标指定区间静态计算”无缝切换,一键洞察各阶次谐波特征。

  • 🧩
    高自由度界面排布

    支持绘图区的动态增删与重命名,同时支持绘图页动态增删和拖动。

  • 💾
    录制回放与分享发表

    数据流持保存与导入;支持一键复制高清矢量曲线,支持CSV格式数据的导出与导入,助力论文与测试报告产出。

  • 📉
    智能降采样引擎

    内置高性能降采样算法,即使在低配设备上也能对海量原始数据进行近乎无失真的视觉还原,确保关键波形特征不被遗漏。(默认不启用)

模块 B

总线通信

  • 🚀
    全面制式与底层兼容

    全面支持普通 CAN 和 CAN FD。适配主流专业网卡驱动。

  • 📜
    DBC 协议全栈托管

    支持 DBC 文件拖拽载入解析;按协议物理值精确注入报文,并通过清晰的树形拓扑结构展示总线实时网络字典。

  • 💉
    信号发生源

    除了发送标准模式报文外,提供强大的 Excel 风格表格视图重排与下发自定义混合信号序列能力。

  • 🎛️
    破除壁垒的联动互控

    虚拟图形化仪表总控体系,在同一个交互面板上即可同步向串口以及 CAN 接口下发指令波形,极大降低联调心智负担。

模块 C

标定离线数据回溯

  • 🏎️
    轻量级 MDF 数据回放

    采用极简轻负荷的架构设计,摒弃重型分析软件的臃肿,专精于高速吞吐逻辑

  • 📊
    多种波形显示方式

    支持线形、点状、点线等多种波形展示模式,支持多个信号同轴以及不同组信号间的堆叠分层显示。

  • 📸
    一键导出高清截图

    支持将当前绘图区域的波形以高清图片一键复制至系统剪贴板,直接用于报告与论文。

MDF测试数据回放

版本更新说明

V2.0 版本更新说明

准备好升级你的工具链了吗?

将一切协议调试、波形监控甚至标定数据回放交由 EricTool 托管。